1. Introducción
Bienvenido al Manual de Usuario - Transflovar
El objetivo de este documento es proporcionar una guía clara y detallada para facilitar el uso de la plataforma Transflovar. Este manual ayudará a los usuarios a comprender la navegación del sistema, el uso de las herramientas disponibles en los diferentes paneles y a resolver dudas comunes.
Gestión de flota y transportes
Control completo de tu flota vehicular, mantenimientos y rutas de transporte.
Control de inventarios
Seguimiento en tiempo real de mercancías en bodega y en tránsito.
Seguimiento de envíos
Monitoreo GPS de tus envíos con actualizaciones en tiempo real.
Reportes y analíticas
Informes personalizados y análisis de rendimiento para tu operación.
Consejo: Utiliza el menú lateral para navegar rápidamente entre las diferentes secciones del manual. Puedes expandir las categorías haciendo clic en los títulos.
2.1 Iniciar Sesión
- Correo electrónico
- Contraseña
Importante: Si olvidas tu contraseña, utiliza la opción "Olvido su clave?" para restablecerla mediante tu correo electrónico registrado.
2.2 Cambiar Clave
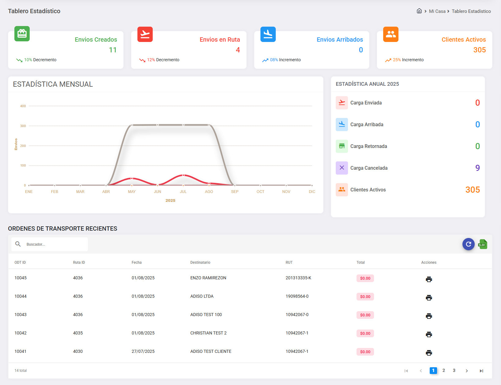
3.1 Tablero Estadístico
El Tablero Estadístico ofrece una vista general de las métricas clave relacionadas con los envíos, rutas y clientes. Está dividido en varias secciones que permiten al usuario monitorear el desempeño y tomar decisiones informadas.:
1. Panel de Indicadores Principales
- Envíos Creados: Representa la cantidad total de envíos registrados.
- Envíos en Ruta: Muestra cuántos envíos están en tránsito actualmente.
- Envíos Arribados: Cantidad de envíos que han llegado a destino.
- Clientes Activos: Número total de clientes con actividad.
2. Estadística Mensual
Gráfico de línea que representa la evolución mensual de los envíos a lo largo del año. Permite visualizar patrones estacionales:
Leyenda de Colores en el Gráfico
- 🔴 Envíos Creados: Envíos registrados ese mes.
- 🔵 Envíos Arribados: Envíos que llegaron a destino.
- 🟤 Envíos Cancelados: Órdenes canceladas durante el mes.
- ⚫ Clientes Activos: Clientes con actividad en el mes.
3. Estadística Anual
Representa el resumen anual del estado de las cargas con el total de la:
- Carga Enviada
- Carga Arribada
- Carga Retornada
- Carga Cancelada
- Clientes Activos
4. Órdenes de Transporte Recientes
Tabla que muestra las últimas órdenes generadas:
- ODT ID: Identificador único de la orden.
- Ruta ID: Ruta asignada.
- Fecha: Fecha de creación/envío.
- Destinatario: Nombre del cliente o receptor.
- RUT: Identificador tributario del destinatario.
- Total: Valor de la orden (ej: $0.00).
- Acciones: Botón para imprimir la orden.
5. Filtro de Búsqueda
En la sección de Órdenes de Transporte Recientes se incluye un campo de búsqueda que permite al usuario filtrar rápidamente las órdenes por cualquiera de los siguientes datos:
- ODT ID
- Ruta ID
- Fecha
- Destinatario
- RUT
El filtro es de tipo texto libre. A medida que el usuario escribe, la tabla se actualiza automáticamente para mostrar solo los resultados coincidentes.
6. Botones de Acción
- Actualizar: Refresca los datos del tablero.
- Exportar a Excel: Permite descargar la información en formato .xls.
3.2 Tablero Bodega
Sección 1: DATOS REMITENTE
El Tablero Bodega ofrece una vista general para el proceso de entrada de órdenes. Este permite registrar y verificar información relacionada con envíos o pedidos.:
Nota: Los campos marcados con un asterisco (*) son obligatorios.
Barra de Búsqueda de RUT
Busca un remitente existente ingresando su RUT (ejemplo: 24492440-9). La barra incluye dos botones:
- 🛒 Entrada de Orden
- ❓ Preguntas y Respuestas
Sección 2: DATOS DE LA ORDEN
Esta pantalla corresponde al segundo paso del proceso de creación de una orden de envío. Aquí se ingresan los detalles específicos de la carga, el tipo de orden, el pago y otros datos relevantes.
Campos de la Sección "Datos de la Orden"
Tipo de Orden *
Seleccione el tipo de envío desde el menú desplegable. Ejemplos:
- Normal
- Devolucion
Factura
Campo opcional para ingresar el número de factura.
Tipo de Pago *
Seleccione el método de pago del envío. Opciones comunes:
- Por Pagar
- Flete Pagado
Estado de Carga *
Indique en qué estado se encuentra la carga. Opciones típicas:
- Normal sin Problemas - NORMAL
- Mal Embalado - MAL EMB
- Sin Documento - SIN DOC
- Frágil - FRAGIL
- Sin Observaciones - SIN OBS
Cajas *
Ingrese la cantidad total de cajas que componen esta orden.
Bultos *
Ingrese la cantidad total de bultos (paquetes, etc.) que componen esta orden.
Pallets *
Indique cuántos pallets (palets) contiene la orden. Útil para cargas estandarizadas.
Otros *
Ingrese cualquier otra unidad de medida no incluida en bultos o pallets (por ejemplo: rollos, tambores, unidades sueltas).
Comentarios
Campo opcional para anotaciones adicionales, como instrucciones especiales, manejo delicado, horarios de entrega, etc.
Imprimir solo una etiqueta
Marque esta casilla si solo desea generar una etiqueta para toda la orden (útil para cargas consolidadas).
Sección 3: DATOS DEL DESTINATARIO
Esta pantalla corresponde al tercer paso del proceso de creación de una orden de envío. Aquí se ingresan los datos del destinatario, como su identificación, dirección y contacto.
Campos de la Sección "Datos del Destinatario"
RUT *
Ingrese el Rol Único Tributario (RUT) del destinatario. Este dato es obligatorio y se utiliza para identificación fiscal y legal.
Ejemplo: 12345678-9
Razón Social *
Ingrese el nombre oficial de la persona o empresa destinataria.
Ejemplo: Distribuidora Logística S.A.
Dirección *
Ingrese la dirección completa del destinatario, incluyendo calle, número, departamento, etc.
Ejemplo: Av. Libertador 4500, Depto. 3B
Región *
Seleccione la región o estado desde el menú desplegable.
Ejemplo: Región Metropolitana
Ciudad/Comuna *
Seleccione la ciudad o comuna del destinatario. Puede tener autocompletado o búsqueda rápida.
Ejemplo: Santiago Centro
Código Postal
(Opcional) Ingrese el código postal para mejorar la precisión de la entrega.
Ejemplo: 8320000
Correo Electrónico
(Opcional) Ingrese el correo electrónico del destinatario para enviar notificaciones de seguimiento.
Ejemplo: contacto@empresa.cl
Teléfono *
Ingrese un número de contacto válido para coordinar la entrega.
Ejemplo: +56 9 1234 5678
Tipo de Entrega *
Seleccione cómo se realizará la entrega. Opciones comunes:
- Agencia
- Domicilio
Sección 4: CONFIRMAR ORDEN
Esta pantalla corresponde a la última etapa del proceso de creación de una orden de envío. Aquí se muestra un resumen de todos los datos ingresados en las etapas anteriores. Es crucial revisar cuidadosamente toda la información antes de confirmar la orden.
1. Campos Mostrados en la Sección
La sección está dividida en varias columnas que resumen los datos ingresados:
Datos del Remitente
- Remitente: Nombre del remitente.
- Orden Referencia: Cualquier referencia adicional proporcionada por el remitente.
Datos de la Orden
- RUT: Rol Único Tributario (RUT) del remitente.
- Tipo de Orden: Tipo de servicio o modalidad de envío seleccionado.
Datos del Destinatario
- Destinatario: Nombre del destinatario.
- RUT: Rol Único Tributario (RUT) del destinatario.
- Teléfono: Número de contacto del destinatario.
- Dirección: Dirección completa del destinatario.
Resumen del Servicio Enviado
- Pago de Servicio: Información sobre el costo del servicio.
- Servicio Enviado: Detalles del contenido del envío, como cantidad de bultos, pallets u otros.
2. Botones de Acción
- Anterior: Regresa a la sección anterior para editar algún dato.
- Reiniciar: Reinicia todo el proceso de entrada de orden, borrando todos los datos ingresados.
- Continuar: Confirma la orden.
Sección: LISTA DE ENVIOS
Esta pantalla corresponde a la "LISTA DE ENVIOS" permite visualizar y gestionar todos los envíos que ingresaste al sistema. Aquí se muestra una tabla con información detallada de cada envío. Siga las instrucciones a continuación para entender y utilizar esta pantalla correctamente.
1. Encabezado de la Tabla
La tabla tiene las siguientes columnas:
- Order ID: Identificador único del envío.
- Remitente: Nombre del remitente del envío.
- Fecha: Fecha en que se realizó el envío o se generó la orden.
- Recepción: Nombre o identificación de la persona o punto de recepción del envío.
- Estado de Envío: Estado actual del envío (por ejemplo, "En Bodega").
- Etiquetas: Número de etiquetas generadas para este envío.
- Destinatario: Nombre del destinatario del envío.
- Ciudad Destino: Ciudad a la que está destinado el envío.
- Acciones: Opciones para interactuar con el envío.
2. Interacción con el Sistema
- Ver Detalles: Haga clic en el icono de lista para abrir una ventana o modal con más información sobre el envío.
- Imprimir Etiquetas: Haga clic en el icono de impresora para generar y descargar las etiquetas correspondientes al envío.
Importante:
- Revise regularmente el estado de los envíos para asegurarse de que todo esté progresando según lo planeado.
- Si necesita realizar cambios o consultas, utilice las opciones disponibles en la columna "Acciones".
3.3 Tablero Oficina
La pantalla "Tablero Oficina" es la vista principal de administración del sistema, donde se pueden monitorear los envíos y llegadas recientes. Esta pantalla está dividida en dos secciones principales: "Envíos Recientes" y "Llegadas Recientes". Siga las instrucciones a continuación para entender y utilizar esta pantalla correctamente.
1. Encabezado y Navegación
- 🛒 Ordenes Recientes
- 🗺️ Rutas Recientes
- ❓ Preguntas y Respuestas
2. Sección "Envíos Recientes - Santiago"
Esta sección muestra los envíos recientes realizados desde la oficina de Santiago. La tabla tiene las siguientes columnas:
- Order ID: Identificador único del envío.
- Remitente: Nombre del remitente.
- Fecha: Fecha de registro del envío.
- Recepción: Persona o punto de recepción.
- Estado de Envío: El envío se encuentra en Bodega.
- Etiquetas: Se han generado x etiquetas para este envío.
- Destinatario: Nombre del destinatario.
- Ciudad Destino: Ciudad de destino.
- Acciones: Ver Historia / Detalle de Envio / Imprimir Voucher
- Total de Envíos: Se muestra el número total de envíos en la parte inferior izquierda.
3. Sección "Llegadas Recientes - Arica"
Esta sección muestra los envíos recibidos recientemente en la oficina de Arica. La estructura es similar a la sección anterior, pero aquí se destacan los estados de entrega (por ejemplo, "Transporte Local", "Entrega Parcial", "Entregado").
- Order ID: Identificador único del envío.
- Remitente: Nombre del remitente.
- Fecha: Fecha de registro del envío.
- Recepción: Persona o punto de recepción.
- Estado de Envío: El envío está en tránsito hacia su destino final.
- Etiquetas: Se han generado x etiquetas para este envío.
- Destinatario: Nombre del destinatario.
- Ciudad Destino: Ciudad de destino.
- Acciones: Ver Historia / Detalle de Envio / Imprimir Voucher
- Total de Llegadas: Se muestra el número total de llegadas en la parte inferior izquierda.
Importante:
- Revise regularmente ambas secciones para mantenerse al tanto del estado de los envíos y llegadas.
- Utilice los iconos de acción para gestionar los envíos de manera eficiente.
- Si necesita ayuda adicional, utilice el icono de chat (💬) para contactar al soporte técnico.
4. Sección "RUTAS RECIENTES"
Esta sección muestra las rutas de servicio y los envíos asociados. Esta pantalla está dividida en tres secciones principales: "Rutas Recientes", "Order de Transportes", y "Envíos de Ruta". Siga las instrucciones a continuación para entender y utilizar esta pantalla correctamente.
4.1 Sección "RUTAS DE SERVICIO"
Esta sección muestra las rutas de servicio más recientes. La tabla tiene las siguientes columnas:
- Ruta ID: Identificador único de la ruta.
- Código: Código de identificación adicional de la ruta.
- Salida: Fecha de salida de la ruta.
- Llegada: Fecha de llegada de la ruta.
- Chofer: Nombre del conductor asignado a la ruta.
- Estado de Ruta: La orden de transporte ha sido creada.
- Acciones: Imprimir ODT por servicio.
- Total de Rutas: Se muestra el número total de rutas en la parte inferior izquierda
4.2 Sección "ORDEN DE TRANSPORTE"
Esta sección muestra los detalles de la Orden de Transporte (ODT) asociada a la ruta seleccionada (en este caso, la ruta `4037`). La tabla tiene las siguientes columnas:
- ODT ID: Identificador único de la orden de transporte.
- Ruta ID: Identificador de la ruta asociada.
- Fecha: Fecha de la orden de transporte.
- Destinatario: Nombre del destinatario al que va dirigido el envío.
- Acciones: Imprimir ODT.
- Total de Ordenes de Transporte: Se muestra el número total de órdenes de transporte en la parte inferior.
4.3 Sección "ENVÍOS DE RUTA"
Esta sección muestra los envíos específicos asociados a la ruta seleccionada (`4037`). La tabla tiene las siguientes columnas:
- Ruta ID: Identificador de la ruta.
- Carga ID: Identificador único de la carga.
- RUT: Identificador del remitente o destinatario.
- Destinatario: Nombre del destinatario del envío.
- Remitente: Nombre del remitente del envío.
- Partida: Fecha de partida del envío.
- Llegada: Fecha de llegada del envío.
- Estado de Carga: El envío ha sido entregado exitosamente.
- Total de Envíos: Se muestra el número total de envíos en la parte inferior izquierda.
Importante:
- Revise regularmente las rutas y envíos para mantenerse al tanto del estado de los transportes.
- Utilice los iconos de acción para gestionar los envíos de manera eficiente.
- Si necesita ayuda adicional, utilice el icono de chat (💬) para contactar al soporte técnico.
3.4 Tablero Historial de Envios
La pantalla "Tablero Oficina" es la vista principal permite revisar y gestionar todos los envíos realizados en el sistema. Aquí se muestra una lista detallada de los envíos, incluyendo su estado, remitente, destinatario y otras características importantes. Siga las instrucciones a continuación para entender y utilizar esta pantalla correctamente.
1. Encabezado y Navegación
En la parte superior izquierda, hay una barra de búsqueda que permite filtrar los envíos por:
- Order ID: Número de identificación del envío.
- Referencia: Cualquier referencia adicional proporcionada por el remitente.
- Destino: Nombre o ciudad del destinatario.
Iconos de Acceso Rápido:
- 🛒 Envios Recientes
- ❓ Preguntas y Respuestas
2. Tabla de Envíos
La tabla principal muestra los detalles de los envíos. Las columnas son las siguientes:
- Order ID: Identificador único del envío.
- Remitente: Nombre del remitente.
- Fecha: Fecha de registro del envío.
- Recepción: Persona o punto de recepción.
- Estado de Envío: El envío se encuentra en Bodega.
- Etiquetas: Se han generado x etiquetas para este envío.
- Destinatario: Nombre del destinatario.
- Ciudad Destino: Ciudad de destino.
- Acciones: Ver Historia / Detalle de Envio / Imprimir Voucher
- Total de Envíos: Se muestra el número total de envíos en la parte inferior izquierda.
Importante:
- Use la barra de búsqueda para encontrar rápidamente envíos específicos basándose en criterios como Order ID, Referencia o Destino.
- Revise regularmente el estado de los envíos para asegurarse de que todo esté progresando según lo planeado.
- Si necesita ayuda adicional, utilice el icono de chat (💬) para contactar al soporte técnico.
3.5 Gestión de Carga
La pantalla "Gestión de Carga" es la vista principal permite gestionar todas las cargas locales de Arica realizadas en el sistema, está orientado a los choferes para la entrega de los productos. Aquí se muestra una lista detallada de los envíos, incluyendo su estado, remitente, destinatario y otras características importantes. Siga las instrucciones a continuación para entender y utilizar esta pantalla correctamente.
Aquí se muestra una lista detallada de las rutas, incluyendo su estado, conductor, vehículo asignado, fechas de salida y llegada, y otras características importantes. Sigue las instrucciones a continuación para entender y utilizar esta pantalla correctamente.
2. Sección "Seleccionar Acción"
En esta sección, encontrarás un menú desplegable donde puedes seleccionar la acción que deseas realizar con la carga escaneada. Las opciones disponibles son:
- Cargando Camión: La carga será asignada a un camión para su transporte.
- Debes especificar la ruta de servicio local a la que pertenece la carga.
- Debes especificar el codigo de barra a la que pertenece la carga.
- Entregar Cliente: La carga será entregada directamente al cliente final.
- Debes especificar la ruta de servicio local a la que pertenece la carga.
- Debes especificar el cliente a quien se le va a entregar la carga.
- Entregar en Oficina: La carga será entregada en una oficina local.
- Debes especificar el cliente a quien se le va a entregar la carga.
- Debes especificar el codigo de barra a la que pertenece la carga.
- Regresar a Bodega: La carga regresará a la bodega.
- Debes especificar el codigo de barra a la que pertenece la carga.
Importante:
- Revisa cuidadosamente las opciones antes de confirmar: Asegúrate de seleccionar la acción correcta para evitar errores en el proceso de transporte o entrega.
- Consulta el soporte técnico si tienes dudas: Si necesitas ayuda adicional, utiliza el icono de chat (❓) para contactar al soporte técnico.
3.6 Mis Tareas
La pantalla "Tareas" es la sección donde puedes gestionar tus tareas y recordatorios. Aquí se muestran todas las tareas asignadas a tu cuenta, permitiéndote organizar tu trabajo de manera eficiente. Sigue las instrucciones a continuación para entender y utilizar esta pantalla correctamente.
1. Encabezado y Navegación
Iconos de Acceso Rápido:
- 🛒 Tareas Recientes
- ❓ Preguntas y Respuestas
Sección: Agregar Nueva Tarea
En la sección "Mis Tareas", puedes crear nuevas tareas para organizar tu trabajo de manera eficiente. Al hacer clic en el botón "Agregar Tarea", se abre un formulario donde puedes ingresar los detalles de la tarea. Sigue las instrucciones a continuación para entender y utilizar este formulario correctamente.
1. Campos Obligatorios
Los siguientes campos son obligatorios y deben completarse antes de poder guardar la tarea:
- Tarea: Ingresa el título o descripción breve de la tarea que deseas realizar.
- Usuario Asignado: Selecciona el usuario responsable de la tarea. Puedes cambiar esto si necesitas asignar la tarea a otra persona.
- Prioridad: Define la importancia de la tarea. Las opciones típicas son: Baja / Media / Alta
- Fecha: Establece la fecha límite para la tarea. Usa el icono de calendario (📅) para seleccionar la fecha adecuada.
- Detalles: Ingresa cualquier nota adicional o instrucción específica relacionada con la tarea. Este campo no es obligatorio, pero puede ser útil para proporcionar más contexto.
2. Proceso de Guardar la Tarea
- Llena todos los campos obligatorios del formulario.
- Si es necesario, completa los campos opcionales.
- Haz clic en el botón "Guardar Tarea" para guardar la tarea.
- Una vez guardada, la tarea aparecerá en la lista de tareas pendientes.
Importante:
- Asegúrate de completar todos los campos obligatorios antes de guardar la tarea.
- Utiliza el campo "Detalles" para proporcionar información adicional que ayude a clarificar la tarea.
- Si marcas la tarea como "Completada", asegúrate de que realmente esté terminada para mantener la precisión de la lista de tareas.
3.7 Recepción de Envíos
La pantalla "Recepción de Envíos" es la sección donde se administran los envíos recibidos en la oficina de Arica / Santiago. Aquí se muestra una lista detallada de los envíos, incluyendo su estado, remitente, destinatario y otras características importantes. Sigue las instrucciones a continuación para entender y utilizar esta pantalla correctamente.
1. Encabezado y Navegación
En la parte superior izquierda, hay una barra de búsqueda que permite filtrar los envíos por:
- Order ID: Número de identificación del envío.
- Referencia: Cualquier referencia adicional proporcionada por el remitente.
- Destino: Nombre o ciudad del destinatario.
Iconos de Acceso Rápido:
- ✈️ Envios Recientes Arica / Santiago
- 🚚 Agregar Carga
- ❓ Preguntas y Respuestas
2. Tabla de Envíos
La tabla principal muestra los detalles de los envíos recibidos en / Santiago. Las columnas son las siguientes:
- Order ID: Identificador único del envío.
- Remitente: Nombre del remitente.
- Fecha: Fecha de registro del envío.
- Estado de Envío: El envío se encuentra en la bodega / en transporte local / entregada.
- Etiquetas: Se ha generado x etiqueta para este envío.
- Destinatario: Nombre del destinatario.
- Ciudad Destino: Ciudad de destino.
- Acciones: Ver Historia / Detalle de Envio / Imprimir Voucher
- Total de Envíos: Se muestra el número total de envíos en la parte inferior izquierda.
2. Proceso de Guardar la Tarea
- Llena todos los campos obligatorios del formulario.
- Si es necesario, completa los campos opcionales.
- Haz clic en el botón "Guardar Tarea" para guardar la tarea.
- Una vez guardada, la tarea aparecerá en la lista de tareas pendientes.
Importante:
- Use la barra de búsqueda para encontrar rápidamente envíos específicos basándose en criterios como Order ID, Referencia o Destino.
- Revise regularmente el estado de los envíos para asegurarse de que todo esté progresando según lo planeado.
- Si necesita ayuda adicional, utilice el icono de chat para contactar al soporte técnico.
3.8 Recepción de Llegada
La pantalla "Recepción de Llegada" es la sección donde se administran los envíos que han llegado a la oficina de Arica / Santiago. Aquí se muestra una lista detallada de los envíos recibidos, incluyendo su estado, remitente, destinatario y otras características importantes. Sigue las instrucciones a continuación para entender y utilizar esta pantalla correctamente.
1. Encabezado y Navegación
En la parte superior izquierda, hay una barra de búsqueda que permite filtrar los envíos por términos específicos.
Iconos de Acceso Rápido:
- ✈️ Llegadas Arica / Santiago
- 🧑 ODT por Cliente
- 🛣️ Servicio de Rutas
- 🚚 Entrega de Carga
- ❓ Preguntas y Respuestas
2. Tabla de Envíos Llegados
La tabla principal muestra los detalles de los envíos que han llegado a Arica / Santiago. Las columnas son las siguientes:
- Order ID: Identificador único del envío.
- Remitente: Nombre del remitente.
- Fecha: Fecha de registro del envío.
- Estado de Envío: El envío se encuentra en transporte local / entregada.
- Etiquetas: Se ha generado x etiqueta para este envío.
- Destinatario: Nombre del destinatario.
- Ciudad Destino: Ciudad de destino.
- Acciones: Ver Historia / Detalle de Envio
- Total de Envíos: Se muestra el número total de envíos llegados en la parte inferior izquierda.
Importante:
- Use la barra de búsqueda para encontrar rápidamente envíos específicos basándose en criterios como Order ID, Remitente o Destinatario.
- Revise regularmente el estado de los envíos para asegurarse de que todo esté progresando según lo planeado.
- Si necesita ayuda adicional, utilice el icono de chat para contactar al soporte técnico.
4.2.1 Agregar Carga
La sección "Agregar Carga" es la sección donde se pueden escanear los códigos de barra de las cargas y asegurarse de que se selecciona la ruta de servicio correcta. Sigue las instrucciones a continuación para entender y utilizar esta pantalla correctamente.
1. Escaneo de Cargas
La pantalla está dividida en dos secciones principales:
Sección Izquierda: Escanear Carga
- Campo de Selección de Ruta de Servicio: Un campo de entrada donde puedes elegir la ruta correspondiente al envío que se está recibiendo. Muestra información clave como el ID y código de la ruta, las ciudades de origen y destino, la placa del camión asignado y el nombre del conductor, asegurando que los envíos se asocien correctamente al transporte correspondiente.
- Campo de Escaneo de Código de Barra: Un campo de entrada donde se debe ingresar el código de barra del envío. Importante: una vez ingresado el código debe presionar "Enter" para cargarlo en el sistema.
- Botón "Cerrar Camión":Permite finalizar el proceso de recepción de envíos para el camión seleccionado.
Sección Derecha: Lista de Envíos Escaneados
- Encabezado: Muestra el número total de envíos escaneados.
- Lista de Envíos Escaneados: Muestra el envío escaneado con su correspondiente código de barra.
Importante:
- Seleccionar la Ruta Correcta: Asegúrese siempre de seleccionar la ruta de servicio adecuada antes de escanear los envíos para evitar errores.
- Seguimiento de Envíos: Revise regularmente la "Lista de Envíos Escaneados" para confirmar que todos los envíos han sido registrados correctamente.
- Si necesita ayuda adicional, utilice el icono de chat para contactar al soporte técnico.
4.3.1 Órdenes de Transporte
La sección "ORDEN DE TRANSPORTES" muestra las órdenes de transporte asociadas a los envíos recibidos. Sigue las instrucciones a continuación para entender y utilizar esta sección correctamente.
1. Tabla de Órdenes de Transporte
La tabla principal muestra los detalles de las órdenes de transporte asociadas a los envíos recibidos en Arica / Santiago. Las columnas son las siguientes:
- Order ID: Identificador único de la orden de transporte.
- Ruta ID: Identificador de la ruta asociada.
- Fecha: Fecha de registro de la orden de transporte.
- Destinatario: Nombre del destinatario.
- RUT: Identificador del destinatario..
- Total: Monto total asociado a la orden de transporte.
- Acciones: Ver ODT / Imprimir ODT
- Total de Registros: Se muestra el número total de órdenes de transporte en la parte inferior izquierda.
2. Interacción con el Sistema
- Ver ODT por Servicio: Haga clic en el icono de Tabla para ver la orden de transporte correspondiente al servicio.
- Imprimir ODT por Servicio: Haga clic en el icono de impresora para generar y descargar la orden de transporte correspondiente al servicio.
Importante:
- Revise regularmente las órdenes de transporte para asegurarse de que todas estén correctamente procesadas
- Utilice los iconos de acción para gestionar las órdenes de transporte de manera eficiente.
- Si necesita ayuda adicional, utilice el icono de chat para contactar al soporte técnico.
4.3.2 Servicio de Rutas
La sección donde se administran las rutas de transporte asociadas a los servicios logísticos entre Santiago y Arica. Aquí se muestra una lista detallada de las rutas, incluyendo su estado, conductor, vehículo asignado, fechas de salida y llegada, y otras características importantes. Sigue las instrucciones a continuación para entender y utilizar esta pantalla correctamente.
1. Tabla de Rutas
La tabla principal muestra los detalles de las rutas de transporte. Las columnas son las siguientes:
- Ruta ID: Identificador único de la ruta.
- Código: Código de identificación adicional de la ruta.
- Estado de Ruta: La orden de transporte ha sido creada.
- Origen: Ciudad de origen.
- Destino: Ciudad de destino.
- Chofer: Nombre del conductor asignado.
- Camión: Placa del vehículo asignado.
- Salida: Fecha de salida de la ruta.
- Llegada: Fecha de llegada de la ruta.
- Acciones: Imprimir ODT por Servicio
- Total de Rutas: Se muestra el número total de rutas en la parte inferior izquierda.
2. Interacción con el Sistema
- Imprimir ODT por Servicio: Haga clic en el icono de impresora para generar y descargar la orden de transporte correspondiente al servicio.
Importante:
- Revise regularmente el estado de las rutas para asegurarse de que todo esté progresando según lo planeado.
- Utilice los iconos de acción para gestionar las rutas de manera eficiente.
- Si necesita ayuda adicional, utilice el icono de chat para contactar al soporte técnico.
4.3.3 Entrega de Carga
La sección donde se administran las rutas de transporte asociadas a los servicios logísticos entre Santiago y Arica. Aquí se muestra una lista detallada de las rutas, incluyendo su estado, conductor, vehículo asignado, fechas de salida y llegada, y otras características importantes. Sigue las instrucciones a continuación para entender y utilizar esta pantalla correctamente.
2. Sección "Seleccionar Acción"
En esta sección, encontrarás un menú desplegable donde puedes seleccionar la acción que deseas realizar con la carga escaneada. Las opciones disponibles son:
- Cargando Camión: La carga será asignada a un camión para su transporte.
- Debes especificar la ruta de servicio local a la que pertenece la carga.
- Debes especificar el codigo de barra a la que pertenece la carga.
- Entregar Cliente: La carga será entregada directamente al cliente final.
- Debes especificar la ruta de servicio local a la que pertenece la carga.
- Debes especificar el cliente a quien se le va a entregar la carga.
- Entregar en Oficina: La carga será entregada en una oficina local.
- Debes especificar el cliente a quien se le va a entregar la carga.
- Debes especificar el codigo de barra a la que pertenece la carga.
- Regresar a Bodega: La carga regresará a la bodega.
- Debes especificar el codigo de barra a la que pertenece la carga.
Importante:
- Revisa cuidadosamente las opciones antes de confirmar: Asegúrate de seleccionar la acción correcta para evitar errores en el proceso de transporte o entrega.
- Consulta el soporte técnico si tienes dudas: Si necesitas ayuda adicional, utiliza el icono de chat (❓) para contactar al soporte técnico.
5.1 Camiones
La pantalla "Camiones" es la sección donde se administra la flota de camiones del sistema. Aquí se muestra una lista detallada de los camiones registrados, incluyendo sus características, estado y ubicación actual. Sigue las instrucciones a continuación para entender y utilizar esta pantalla correctamente.
1. Encabezado y Navegación
- Agregar: Permite crear un nuevo registro de camión.
- Refrescar Lista: Permite recargar la lista de camiones.
- Chat: Acceso al soporte o chat interno.
2. Tabla de Camiones
La tabla principal muestra los detalles de los camiones registrados en el sistema. Las columnas son las siguientes:
- Tipo de Servicio: Indica que el camión realiza servicios interregionales.
- Modelo: Marca y modelo del camión.
- Año: Año de fabricación del camión.
- Patente: Placa o matrícula del camión.
- Ciudad Actual: Ciudad donde actualmente se encuentra el camión.
- Estado: El camión está asignado a una tarea o disponible.
- Detalles: Ingresa cualquier nota adicional o instrucción específica relacionada con la tarea. Este campo no es obligatorio, pero puede ser útil para proporcionar más contexto.
3. Barra de Búsqueda
En la parte superior izquierda, hay una barra de búsqueda que permite filtrar los camiones por:
- Patente: Placa o matrícula del camión.
- Modelo: Marca y modelo del camión.
4. Acciones Disponibles
- Modificar Camion: Haga clic en el icono de lápiz (✏️) para abrir un formulario donde puede modificar los detalles del camión.
- Eliminar Camion: Haga clic en el icono de basura (🗑️) para eliminar el registro del camión. Tenga cuidado, ya que esta acción no puede deshacerse.
Importante:
- ¿Use la barra de búsqueda para encontrar rápidamente camiones específicos basándose en criterios como Patente o Modelo.
- Revise regularmente el estado de los camiones para asegurarse de que estén correctamente asignados y disponibles según sea necesario.
- Consulta el soporte técnico si tienes dudas: Si necesitas ayuda adicional, utiliza el icono de chat (❓) para contactar al soporte técnico.
5.2 Contactos
La pantalla "Contactos" es la sección donde se administra la lista de contactos del sistema. Aquí se muestra una lista detallada de los contactos registrados, incluyendo sus nombres, profesiones, compañías y números de teléfono. Sigue las instrucciones a continuación para entender y utilizar esta pantalla correctamente.
1. Encabezado y Navegación
- Agregar Registro: Permite crear un nuevo contacto.
- Refrescar Lista: Permite recargar la lista de contactos.
- Chat: Acceso al soporte o chat interno.
2. Tabla de Contactos
La tabla principal muestra los detalles de los contactos registrados en el sistema. Las columnas son las siguientes:
- Apellido(s): Apellido del contacto.
- Nombre(s): Nombre del contacto.
- Profesión: Cargo o profesión del contacto.
- Compañía: Placa o matrícula del camión.
- Teléfono: Empresa o organización a la que pertenece el contacto.
- Total de Contactos: Se muestra el número total de contactos en la parte inferior izquierda.
3. Barra de Búsqueda
En la parte superior izquierda, hay una barra de búsqueda que permite filtrar los contactos por:
- Razón Social: Nombre de la empresa o organización asociada al contacto.
4. Acciones Disponibles
- Modificar Contacto: Haga clic en el icono de lápiz (📝) para abrir un formulario donde puede modificar los detalles del contacto.
- Eliminar Contacto: Haga clic en el icono de basura (🗑️) para eliminar el registro del contacto. Tenga cuidado, ya que esta acción no puede deshacerse.
Importante:
- Use la barra de búsqueda para encontrar rápidamente contactos específicos basándose en la razón social.
- Revise regularmente la lista de contactos para asegurarse de que estén actualizados y completos.
- Consulta el soporte técnico si tienes dudas: Si necesitas ayuda adicional, utiliza el icono de chat (❓) para contactar al soporte técnico.
5.3 Clientes
La pantalla "Clientes" es la sección donde se administra la lista de clientes del sistema. Aquí se muestra una lista detallada de los clientes registrados, incluyendo sus estados, RUTs, razones sociales, ciudades/comunas y tipos de clientes. Sigue las instrucciones a continuación para entender y utilizar esta pantalla correctamente.
1. Encabezado y Navegación
- Agregar Registro: Permite crear un nuevo cliente.
- Refrescar Lista: Permite recargar la lista de clientes.
- Chat: Acceso al soporte o chat interno.
2. Tabla de Clientes
La tabla principal muestra los detalles de los clientes registrados en el sistema. Las columnas son las siguientes:
- Estado: Indica que el cliente está activo.
- RUT: Rol Único Tributario del cliente.
- Razón Social: Nombre oficial del cliente.
- Ciudad/Comuna: Ciudad o comuna donde está ubicado el cliente.
- Tipo: Indica que el tipo de cliente (Recurrente / Servicio Negado / Pago Pendiente).
- Total de Clientes: Se muestra el número total de clientes en la parte inferior izquierda.
3. Barra de Búsqueda
En la parte superior izquierda, hay una barra de búsqueda que permite filtrar los clientes por:
- RUT: Rol Único Tributario del cliente.
- Razón Social: Nombre oficial del cliente.
4. Acciones Disponibles
- Modificar Cliente: Haga clic en el icono de lápiz (📝) para abrir un formulario donde puede modificar los detalles del cliente..
- Eliminar Cliente: Haga clic en el icono de basura (🗑️) para eliminar el registro del cliente. Tenga cuidado, ya que esta acción no puede deshacerse.
Importante:
- Use la barra de búsqueda para encontrar rápidamente clientes específicos basándose en RUT o razón social.
- Revise regularmente la lista de clientes para asegurarse de que estén actualizados y completos.
- Consulta el soporte técnico si tienes dudas: Si necesitas ayuda adicional, utiliza el icono de chat (❓) para contactar al soporte técnico.
5.4 Empleados
La pantalla "Empleados" es la sección donde se administra la lista de empleados del sistema. Aquí se muestra una lista detallada de los empleados registrados, incluyendo sus RUTs, nombres, apellidos, posiciones, fechas de inicio y estados. Sigue las instrucciones a continuación para entender y utilizar esta pantalla correctamente.
1. Encabezado y Navegación
- Agregar: Permite crear un nuevo empleado.
- Refrescar Lista: Permite recargar la lista de empleados.
- Chat: Acceso al soporte o chat interno.
2. Tabla de Empleados
La tabla principal muestra los detalles de los clientes registrados en el sistema. Las columnas son las siguientes:
- RUT: Rol Único Tributario del empleado.
- Nombre(s): Nombre del empleado.
- Apellido(s): Apellido del empleado.
- Posición: Cargo o posición del empleado.
- Desde: Fecha de inicio de la relación laboral.
- Hasta: Fecha de termino de la relación laboral.
- Estado: Indica el estado en el que se encuentar el empleado (Inactivo / Activo / Vacaciones).
- Total de Empleados: Se muestra el número total de empleados en la parte inferior izquierda.
3. Barra de Búsqueda
En la parte superior izquierda, hay una barra de búsqueda que permite filtrar los empleados por:
- RUT: Rol Único Tributario del empleado.
- Razón Social: Nombre oficial del empleado.
4. Acciones Disponibles
- Editar Empleado: Haga clic en el icono de lápiz (📝) para abrir un formulario donde puede modificar los detalles del empleado.
- Eliminar Empleado: Haga clic en el icono de basura (🗑️) para eliminar el registro del empleado. Tenga cuidado, ya que esta acción no puede deshacerse.
Importante:
- Use la barra de búsqueda para encontrar rápidamente empleados específicos basándose en RUT o nombre.
- Revise regularmente la lista de empleados para asegurarse de que estén actualizados y completos.
- Consulta el soporte técnico si tienes dudas: Si necesitas ayuda adicional, utiliza el icono de chat (❓) para contactar al soporte técnico.
5.5 Operadores
La pantalla "Operadores/Conductores" es la sección donde se administra la lista de operadores o conductores del sistema. Aquí se muestra una lista detallada de los operadores/conductores registrados, incluyendo sus RUTs, tipos de servicio, apellidos, nombres, teléfonos, correos electrónicos, ciudades actuales y estados. Sigue las instrucciones a continuación para entender y utilizar esta pantalla correctamente.
1. Encabezado y Navegación
- Agregar Operador: Permite crear un nuevo operador.
- Refrescar Lista: Permite recargar la lista de operadores.
- Chat: Acceso al soporte o chat interno.
2. Tabla de Operadores
La tabla principal muestra los detalles de los operadores/conductores registrados en el sistema. Las columnas son las siguientes:
- RUT: Rol Único Tributario del operador/conductor.
- Tipo: Indica que el operador/conductor realiza servicios regionales / interregionales.
- Apellido(s): Apellido del operador/conductor.
- Nombre(s): Nombre del operador/conductor.
- Teléfono: Número de teléfono del operador/conductor.
- Correo Electrónico: Dirección de correo electrónico del operador/conductor.
- Ciudad Actual: Ciudad donde actualmente se encuentra el operador/conductor.
- Estado: Indica el estado en el que se encuentra el operador/conductor (Inactivo / Disponible / Asignado / Vacaciones).
- Total de Operadores/Conductores: Se muestra el número total de operadores/conductores en la parte inferior izquierda.
3. Barra de Búsqueda
En la parte superior izquierda, hay una barra de búsqueda que permite filtrar los operadores/conductores por:
- RUT: Rol Único Tributario del operador/conductor.
- Razón Social: Nombre oficial del operador/conductor.
4. Acciones Disponibles
- Modificar Conductor: Haga clic en el icono de lápiz (📝) para abrir un formulario donde puede modificar los detalles del operador/conductor.
- Eliminar Conductor: Haga clic en el icono de basura (🗑️) para eliminar el registro del operador/conductor. Tenga cuidado, ya que esta acción no puede deshacerse.
Importante:
- Use la barra de búsqueda para encontrar rápidamente operadores/conductores específicos basándose en RUT o nombre.
- Revise regularmente la lista de operadores/conductores para asegurarse de que estén actualizados y completos.
- Consulta el soporte técnico si tienes dudas: Si necesitas ayuda adicional, utiliza el icono de chat (❓) para contactar al soporte técnico.
5.6 Proveedores
La pantalla "Proveedores" es la sección donde se administra la lista de proveedores del sistema. Aquí se muestra una lista detallada de los proveedores registrados, incluyendo sus RUTs, razones sociales, ciudades/comunas y contactos. Sigue las instrucciones a continuación para entender y utilizar esta pantalla correctamente.
1. Encabezado y Navegación
- Agregar Proveedor: Permite crear un nuevo proveedor.
- Refrescar Lista: Permite recargar la lista de proveedores.
- Chat: Acceso al soporte o chat interno.
2. Tabla de Proveedores
La tabla principal muestra los detalles de los proveedores registrados en el sistema. Las columnas son las siguientes:
- RUT: Rol Único Tributario del proveedor.
- Razón Social: Nombre oficial del proveedor.
- Ciudad/Comuna: Ciudad o comuna donde está ubicado el proveedor.
- Contacto: Número de teléfono del proveedor.
- Total de Proveedores: Se muestra el número total de proveedores en la parte inferior izquierda.
3. Barra de Búsqueda
En la parte superior izquierda, hay una barra de búsqueda que permite filtrar los proveedores por:
- RUT: Rol Único Tributario del proveedor.
- Razón Social: Nombre oficial del proveedor.
4. Acciones Disponibles
- Modificar Proveedor: Haga clic en el icono de lápiz (📝) para abrir un formulario donde puede modificar los detalles del proveedor.
- Eliminar Proveedor: Haga clic en el icono de basura (🗑️) para eliminar el registro del proveedor. Tenga cuidado, ya que esta acción no puede deshacerse.
Importante:
- Use la barra de búsqueda para encontrar rápidamente proveedores específicos basándose en RUT o razón social.
- Revise regularmente la lista de proveedores para asegurarse de que estén actualizados y completos.
- Consulta el soporte técnico si tienes dudas: Si necesitas ayuda adicional, utiliza el icono de chat (❓) para contactar al soporte técnico.
5.7 Rutas
La pantalla "Rutas" es la sección donde se administra la lista de rutas del sistema. Aquí se muestra una lista detallada de las rutas registradas, incluyendo sus códigos, tipos, ciudades de origen y destino, y estados. Sigue las instrucciones a continuación para entender y utilizar esta pantalla correctamente.
1. Encabezado y Navegación
- Refrescar Lista: Permite recargar la lista de rutas.
- Chat: Acceso al soporte o chat interno.
2. Tabla de Rutas
La tabla principal muestra los detalles de las rutas registradas en el sistema. Las columnas son las siguientes:
- Código: Código único de identificación de la ruta.
- Tipo: Indica que la ruta es directa.
- Origen: Ciudad de origen de la ruta.
- Destino: Ciudad de destino de la ruta.
- Estado: Indica que la ruta está asignada a una tarea o envío.
- Total de Rutas: Se muestra el número total de rutas en la parte inferior izquierda
3. Barra de Búsqueda
En la parte superior izquierda, hay una barra de búsqueda que permite filtrar las rutas por:
- Ciudad de Origen: Filtra las rutas basándose en la ciudad de origen.
Importante:
- Use la barra de búsqueda para encontrar rápidamente rutas específicas basándose en la ciudad de origen.
- Revise regularmente la lista de rutas para asegurarse de que estén actualizadas y completas.
- Consulta el soporte técnico si tienes dudas: Si necesitas ayuda adicional, utiliza el icono de chat (❓) para contactar al soporte técnico.
5.8 Rutas de Servicio
La pantalla "Rutas de Servicios" es la sección donde se administra la lista de rutas de servicio del sistema. Aquí se muestra una lista detallada de las rutas de servicio registradas, incluyendo sus identificadores, estados, ciudades de origen y destino, conductores, camiones y fechas de salida. Sigue las instrucciones a continuación para entender y utilizar esta pantalla correctamente.
1. Encabezado y Navegación
- Agregar: Permite crear una nueva ruta de servicio.
- Refrescar Lista: Permite recargar la lista de ruta de servicio.
- Chat: Acceso al soporte o chat interno.
2. Tabla de Rutas de Servicio
La tabla principal muestra los detalles de las rutas de servicio registradas en el sistema. Las columnas son las siguientes:
- Ruta ID: Identificador único de la ruta de servicio.
- Código: Código asociado a la ruta de servicio.
- Estado de Ruta: Indica que la ruta está en estado inicial.
- Ciudad de Origen: Ciudad desde donde parte la ruta de servicio.
- Ciudad de Destino: Ciudad hacia donde va la ruta de servicio.
- Chofer: Nombre del conductor asignado a la ruta.
- Camión: Placa o identificación del camión utilizado.
- Fecha de Salida: Fecha programada para el inicio de la ruta.
- Total de Rutas de Servicio: Se muestra el número total de rutas de servicio en la parte inferior izquierda.
3. Barra de Búsqueda
En la parte superior izquierda, hay una barra de búsqueda que permite filtrar las rutas de servicio por:
- Cualquier Criterio: Permite buscar rutas de servicio utilizando palabras clave.
4. Acciones Disponibles
- Eliminar Ruta de Servicio: Haga clic en el icono de basura (🗑️) para eliminar el registro de la ruta de servicio. Tenga cuidado, ya que esta acción no puede deshacerse.
Importante:
- Use la barra de búsqueda para encontrar rápidamente rutas de servicio específicas basándose en criterios relevantes.
- Revise regularmente la lista de rutas de servicio para asegurarse de que estén actualizadas y completas.
- Consulta el soporte técnico si tienes dudas: Si necesitas ayuda adicional, utiliza el icono de chat (❓) para contactar al soporte técnico.
5.9 Zonas de Entrega
La pantalla "Zonas de Entrega" es la sección donde se administra la lista de zonas de entrega del sistema. Aquí se muestra una lista detallada de las zonas de entrega registradas, incluyendo sus códigos, ciudades y nombres. Sigue las instrucciones a continuación para entender y utilizar esta pantalla correctamente.
1. Encabezado y Navegación
- Agregar Zona de Entrega: Permite crear una nueva ruta de servicio.
- Refrescar Lista: Permite recargar la lista de ruta de servicio.
- Chat: Acceso al soporte o chat interno.
2. Tabla de Zonas de Entrega
La tabla principal muestra los detalles de las zonas de entrega registradas en el sistema. Las columnas son las siguientes:
- Código: Código único de identificación de la zona de entrega.
- Ciudad: Ciudad asociada a la zona de entrega.
- Zona: Nombre de la zona de entrega.
- Total de Zonas de Entrega: Se muestra el número total de zonas de entrega en la parte inferior izquierda.
3. Barra de Búsqueda
En la parte superior izquierda, hay una barra de búsqueda que permite filtrar las zonas de entrega por:
- Nombre o Código: Filtra las zonas de entrega basándose en el nombre o código.
4. Acciones Disponibles
- Modificar Zona: Haga clic en el icono de lápiz (📝) para abrir un formulario donde puede modificar los detalles de la zona de entrega.
- Eliminar Zona: Haga clic en el icono de basura (🗑️) para eliminar el registro de la zona de entrega. Tenga cuidado, ya que esta acción no puede deshacerse.
Importante:
- Use la barra de búsqueda para encontrar rápidamente zonas de entrega específicas basándose en nombre o código.
- Revise regularmente la lista de zonas de entrega para asegurarse de que estén actualizadas y completas.
- Consulta el soporte técnico si tienes dudas: Si necesitas ayuda adicional, utiliza el icono de chat (❓) para contactar al soporte técnico.
5.10 Usuarios
La pantalla "Usuarios" es la sección donde se administra la lista de usuarios del sistema. Aquí se muestra una lista detallada de los usuarios registrados, incluyendo sus estados, nombres, correos electrónicos, localidades, tipos y niveles de acceso. Sigue las instrucciones a continuación para entender y utilizar esta pantalla correctamente.
1. Encabezado y Navegación
- Refrescar Lista: Permite recargar la lista de Usuarios.
- Chat: Acceso al soporte o chat interno.
2. Tabla de Zonas de Entrega
La tabla principal muestra los detalles de las zonas de entrega registradas en el sistema. Las columnas son las siguientes:
- Estado: Indica que el usuario está activo o no.
- Usuario: Nombre de usuario o identificador único del usuario.
- Correo Electrónico: Dirección de correo electrónico del usuario.
- Nombre(s): Nombre(s) del usuario.
- Apellido(s): Apellido(s) del usuario.
- Localidad: Ciudad o localidad donde está ubicado el usuario.
- Tipo: Tipo de usuario.
- Acceso: Nivel de acceso del usuario.
- Total de Usuarios: Se muestra el número total de usuarios en la parte inferior izquierda.
3. Barra de Búsqueda
En la parte superior izquierda, hay una barra de búsqueda que permite filtrar los usuarios por:
- Nombre o Apellido: Filtra los usuarios basándose en el nombre o apellido.
Importante:
- Use la barra de búsqueda para encontrar rápidamente usuarios específicos basándose en nombre o apellido.
- Revise regularmente la lista de usuarios para asegurarse de que estén actualizados y completos.
- Consulta el soporte técnico si tienes dudas: Si necesitas ayuda adicional, utiliza el icono de chat (❓) para contactar al soporte técnico.
5.11 Rutas Locales
La pantalla "Rutas Locales" es la sección donde se administra la lista de rutas de servicio local (Arica / Santiago) del sistema. Aquí se muestra una lista detallada de las rutas de servicio local registradas, incluyendo sus identificadores, conductores, camiones, zonas, fechas de salida y estados. Sigue las instrucciones a continuación para entender y utilizar esta pantalla correctamente.
1. Encabezado y Navegación
- Agregar Registro: Permite crear una nueva ruta local.
- Refrescar Lista: Permite recargar la lista de rutas Locales.
- Chat: Acceso al soporte o chat interno.
2. Tabla de Rutas de Servicio Local
La tabla principal muestra los detalles de las rutas de servicio local registradas en el sistema. Las columnas son las siguientes:
- Ruta ID: Identificador único de la ruta de servicio local.
- Código: Código asociado a la ruta de servicio local.
- Ciudad: Ciudad donde está ubicada la ruta de servicio local.
- Chofer: Nombre del conductor asignado a la ruta.
- Camión: Placa o identificación del camión utilizado.
- Código de Zona: Código de la zona asociada a la ruta.
- Fecha de Salida: Fecha y hora programada para el inicio de la ruta.
- Estado de Ruta: Indica el estado de la ruta (En ruta / Completada).
- Total de Rutas de Servicio Local: Se muestra el número total de rutas de servicio local en la parte inferior izquierda.
3. Barra de Búsqueda de Rutas Locales
En la parte superior izquierda, hay una barra de búsqueda que permite filtrar las rutas de servicio local por:
- Chofer o Ruta: Filtra las rutas basándose en el nombre del chofer o el código de la ruta.
4. Tabla de Rutas Locales de Santiago
La tabla principal muestra los detalles de las rutas de servicio locales de santiago registradas en el sistema. Las columnas son las siguientes:
- Código: Identificador único de la ruta de servicio local.
- Tipo de Ruta: Código asociado a la ruta de servicio local.
- Estado: Ciudad donde está ubicada la ruta de servicio local (Asignado / Disponible).
- Ciudad Local: Nombre del conductor asignado a la ruta.
- Total de Rutas de Servicio Local: Se muestra el número total de rutas de servicio locales en santiago en la parte inferior izquierda.
5 Tabla de Rutas Locales de Arica
La tabla principal muestra los detalles de las rutas de servicio locales de arica registradas en el sistema. Las columnas son las siguientes:
- Código: Identificador único de la ruta de servicio local.
- Tipo de Ruta: Código asociado a la ruta de servicio local.
- Estado: Ciudad donde está ubicada la ruta de servicio local (Asignado / Disponible).
- Ciudad Local: Nombre del conductor asignado a la ruta.
- Total de Rutas de Servicio Local: Se muestra el número total de rutas de servicio locales en santiago en la parte inferior izquierda.
6. Barra de Búsqueda de las Ciudades
En la parte superior izquierda, hay una barra de búsqueda que permite filtrar las rutas locales por el Código / Zona de la Cuidad.
- Código o Zona: Filtra las rutas basándose en el Código o la Zona de la Cuidad.
Importante:
- Use la barra de búsqueda para encontrar rápidamente rutas de servicio local específicas basándose en chofer o código de ruta.
- Revise regularmente la lista de rutas de servicio local para asegurarse de que estén actualizadas y completas.
- Consulta el soporte técnico si tienes dudas: Si necesitas ayuda adicional, utiliza el icono de chat (❓) para contactar al soporte técnico.
6. Preguntas Frecuentes
¿Cómo restablezco mi contraseña?
En la pantalla de inicio de sesión, haz clic en "¿Olvidaste tu contraseña?". Ingresa tu correo electrónico registrado y sigue las instrucciones que recibirás.
¿Cómo genero un reporte de envíos?
Accede al módulo de Reportes, selecciona "Envíos", define los filtros deseados y haz clic en "Generar Reporte".
¿Por qué no puedo ver ciertas opciones de menú?
Tu perfil de usuario determina las funcionalidades a las que tienes acceso. Contacta al administrador del sistema si necesitas permisos adicionales.
¿Cómo agrego un nuevo vehículo a la flota?
Ve a Administración > Camiones > Agregar nuevo. Completa todos los campos obligatorios marcados con * y guarda.
7. Soporte Técnico
Nuestro equipo de soporte está disponible para ayudarte con cualquier problema técnico o duda sobre la plataforma.
Canales de soporte
Correo electrónico
soporte@transflovar.com
Respuesta en menos de 24 horas
Teléfono
+56932253133
Lunes a Viernes: 8:00 AM - 6:00 PM
Chat en vivo
Disponible dentro de la plataforma
Respuestas inmediatas
Base de conocimiento
Manuales, tutoriales y preguntas frecuentes
Acceso 24/7
Para reportar un problema: Proporciona tu nombre de usuario, descripción detallada del problema, pasos para reproducirlo, capturas de pantalla y mensajes de error si existen.
8. Documentación
Esta sección está diseñada para brindarte acceso a recursos visuales y guías prácticas que te ayudarán a entender y utilizar eficientemente las funcionalidades clave de la plataforma.
Videos Tutoriales
Video 1: Entrada de Órdenes
Categoría: Tablero Bodega
Duración: 6:52 minutos
Descripción: Este video explica los pasos a seguir para crear una orden de envío desde el tablero de bodega.
Recomendado para: Usuarios de almacén o logística que generan órdenes de despacho.
Video 2: Historial de Envíos
Categoría: Tableros
Duración: 3:28 minutos
Descripción: Muestra cómo utilizar el tablero para visualizar y consultar el estado actual y histórico de los envíos.
Recomendado para: Supervisores, operadores y usuarios que necesitan seguimiento de flota o entregas.
Video 3: Ingreso de Camiones
Categoría: Administración
Duración: 3:44 minutos
Descripción: Explica cómo registrar y gestionar camiones en el sistema desde el módulo administrativo.
Recomendado para: Administradores y personal de logística.
Video 4: Ruta de Servicios (Interregional)
Categoría: Administración
Duración: 2:22 minutos
Descripción: Guía para crear rutas de servicio entre diferentes regiones o puntos de origen/destino.
Recomendado para: Planificadores de rutas y coordinadores logísticos.
Video 5: Cargando Camión
Categoría: Gestión de Envíos
Duración: 7:05 minutos
Descripción: Detalla cómo seleccionar una ruta de servicio y asignar un camión a dicha ruta, incluyendo el proceso de carga.
Recomendado para: Operadores de carga y despacho.
Video 6: Ruta de Servicios - Llegada
Categoría: Recepción de Llegada
Duración: 4:56 minutos
Descripción: Explica el proceso de llegada de un camión al destino final y la creación automática de las Órdenes de Trabajo (ODTs) asociadas.
Recomendado para: Personal de recepción y control de entregas.
¿Necesitas ayuda adicional? Si algún video no responde a tu duda o necesitas asistencia técnica, consulta la sección Soporte Técnico (Sección 7) o utiliza los canales de soporte disponibles en esta misma sección.